Sortie de Android Studio 3.2
mar, 25/09/2018 - 16:10
Google vient d'annoncer la disponibilité d'Android Studio 3.2. Cette mouture est une version majeure, avec plus de 20 nouveautés et la possibilité de développer pour Android Pie.
Android Studio 3.2 s'appuie sur la plate-forme IntelliJ 2018.1.6 qui apporte de nombreuses améliorations à l'analyse des flux de données, au débogage, aux nouvelles inspections, aux annotations externes intégrées, aux validations partielles de Git, et plus encore.
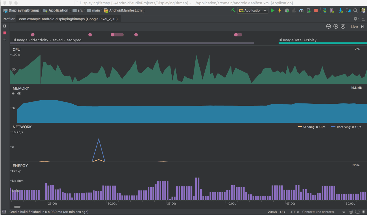
Parmi les nouveautés d'Android Studio 3.2, nous remarquons plus particulièrement le profileur d'énergie qui fournit un ensemble d’outils qui vous aideront à diagnostiquer et à améliorer l’impact énergétique de votre application. Energy Profiler d'Android Studio 3.2 permet de visualiser la consommation d'énergie estimée des composants du système, et d'inspecter les événements en arrière-plan susceptibles de contribuer à la décharge de la batterie. Ainsi le développeur peut contribuer à améliorer la l'autonomie des batteries en s'assurant que son application utilise la bonne quantité d'énergie au bon moment.

A remarquer encore, la nouvelle fonctionnalité Emulator Snapshots. Cette fonctionnalité permet de capturer un instantané de l'état courant de l'émulateur Android, ce qui inclut l'état de l'écran, de l'application et les configurations. Il est possible de revenir à cet état ou de démarrer l'émulateur sur cet état en 2 secondes, assure Google, qui ajoute que pour tout développeur d'application qui recherche un démarrage ultra rapide ou la possibilité d'effecteur des tests dans un environnement Android prévisible, cette fonctionnalité Android Emulator Snapshot change complètement la donne du développement d'application.
Android Studio Studio 3.2 peut être téléchargé depuis son site officiel.
Il est disponible pour Windows 32 et 64 bits, Linux et macOS.

