Projet Scaphandre : mesurez la consommation d'énergie de votre pile technologique
jeu, 15/04/2021 - 12:53
Scaphandre est un agent de métrologie dédié aux métriques de consommation d'énergie électrique. L'objectif du projet est de permettre à toute entreprise ou individu de mesurer la consommation d'énergie de ses services technologiques et d'obtenir ces données sous une forme pratique, en les envoyant via n'importe quelle chaîne d'outils de surveillance ou d'analyse de données.
Pourquoi ce nom de Scaphandre, ou combinaison de plongée lourde ? L'idée vient du fait que les services liés à la technologie ne suivent souvent pas leur consommation d'énergie et ne l'exposent donc pas à leurs clients. La plupart du temps, la raison est un mauvais retour sur investissement présumé. Scaphandre rend, pour les fournisseurs de technologie et les utilisateurs de technologie, plus facile et moins coûteux d'aller sous la surface pour ramener les mesures de consommation d'énergie souhaitées, prendre de meilleures décisions axées sur la durabilité, puis montrer les mesures à leurs clients pour leur permettre de faire de même.
Caractéristiques :
- mesure de la consommation d'énergie sur des hôtes bare metal
- mesure de la consommation d'énergie des machines virtuelles qemu / kvm à partir de l'hôte
- expose les métriques de consommation d'énergie d'une machine virtuelle, pour permettre de manipuler ces métriques dans la VM comme s'il s'agissait d'une machine nue (repose sur les fonctionnalités de l'hyperviseur)
- expose les métriques de consommation d'énergie en tant qu'exportateur prometheus (HTTP)
- envoi de mesures de consommation d'énergie à riemann
- envoi de mesures de consommation d'énergie à Warp10
- fonctionne sur kubernetes
- stockage des métriques de consommation d'énergie dans un fichier JSON
- affichage des mesures de consommation d'énergie de base dans le terminal
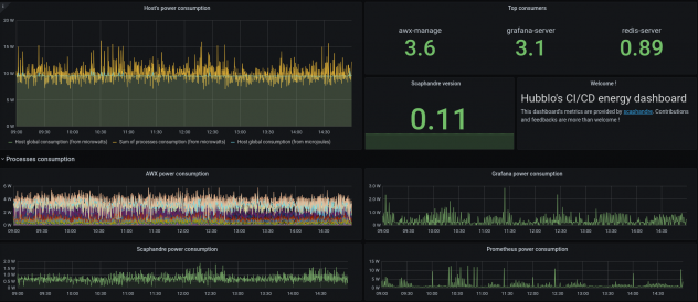
Voici un exemple de tableau de bord construit grâce à scaphandre : metrics.hubblo.org

Le projet Scaphandre n'en est encore qu'à un stade très précoce. C'est un logiciel libre écrit en Rust, sous licence Apache 2.0, disponible sur GitHub.

